Fig. 6
From: Proactive identification of cybersecurity compromises via the PROID compromise assessment framework

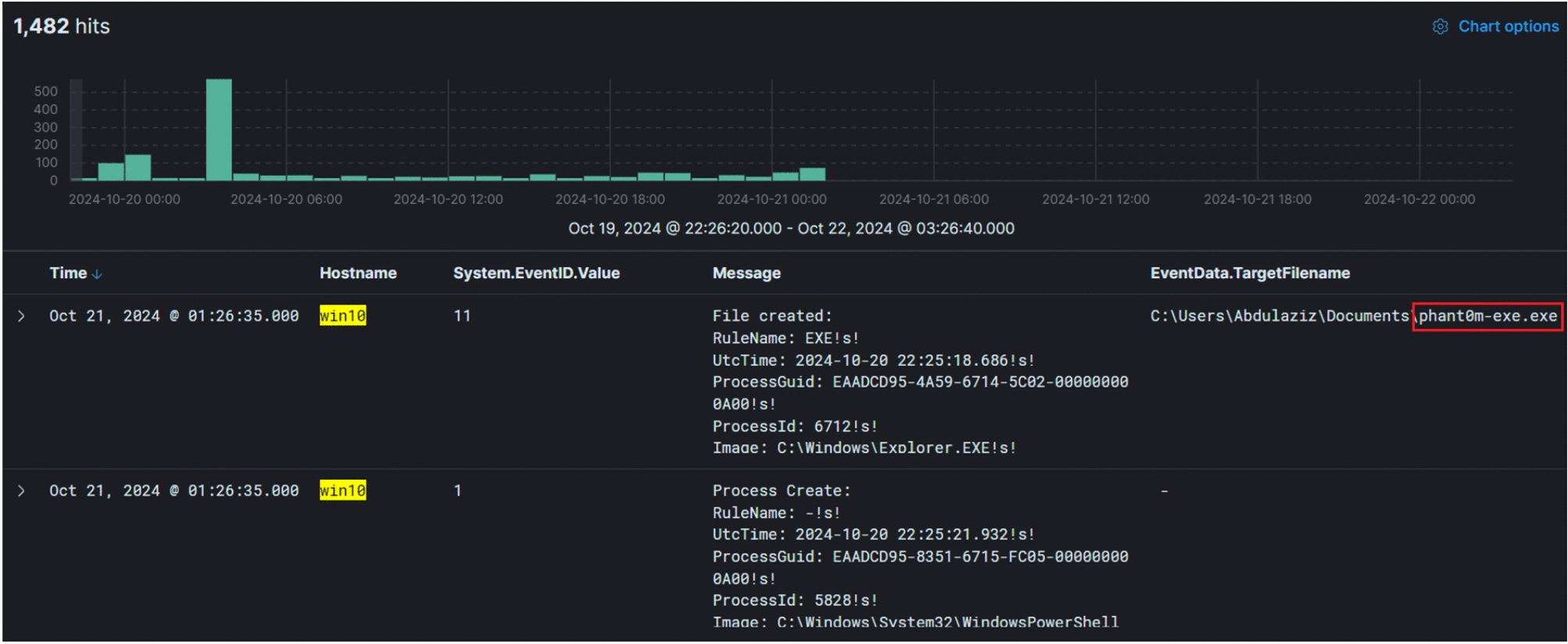
Human-led analysis detection of disabling windows event logging.
From: Proactive identification of cybersecurity compromises via the PROID compromise assessment framework

Human-led analysis detection of disabling windows event logging.